山东禄禧新能源科技有限公司一直专注产品革新与性能提升,不断优化吸收式制冷机组的结构与性能,在余热回收以及太阳能空调方面取得巨大进步,公司现有世界上的吸收式风冷风机组(5kW制冷功率),公司现有中国运行时间长的太阳能空调系统(10年),机组出口欧洲、东南亚、美洲、澳大利亚、西亚等地区与国家,现有吸收式制冷机组类型:
|
机型 |
能源 |
应用 |
|
| 标准机型 | 热水型吸收式冷水机组 | 热水、热油(72-90 ºC) | 太阳能、电厂、工业废热水利用 |
| 集成式太阳能小型吸收式冷水机组 | 太阳能光热(72-90 ºC) | 酒店、学校、商场、办公楼、别墅 | |
| 蒸汽型双效吸收式冷水机组 | 蒸汽(0.6MPa、0.8MPa) | 电厂、工业废蒸汽利用 | |
| 烟气型吸收式冷水机组 | 高温烟气(≥175 ºC) | 发电机、锅炉的烟气余热利用 | |
| 直燃型吸收式冷水 机组 | 天然气、煤气、沼气、柴油 | 医院、商场、酒店、办公楼 | |
| 非标机型 | 两级吸收式冷水机组 | 低温废热(≥65ºC) | 工业废热利用 |
| 双段吸收式冷水机组 | 大温差废热(90-70 ºC) | 工业废热利用 | |
| 单双效自动切换吸收式冷水机组 | 变化范围较大的热源(230-90 ºC) | 工业废热利用 | |
| 蒸汽型单效吸收式冷水机组 | 蒸汽(0.1MPa、0.4MPa) | 电厂、造纸厂、工业蒸汽 | |
| 烟气/热水型吸收式冷水机组 | 发电机余热(缸套水 、烟气) | 冷热电联供系统 | |
| 小型吸收式风冷冷风机组 | 热水(72-90 ºC) | 家庭住宅、别墅 | |
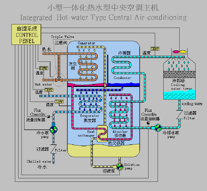
集成式太阳能小型吸收式制冷机组:
太阳能空调以清洁的太阳能为驱动能源,制冷过程,系统本身是符合环境保护要求的。不仅节省了电力和燃料,节能环保,而且太阳能空调机组几乎是零排放。完全符合可持续发展战略的要求。
太阳能空调的另一大优点是:太阳能空调的应用正好与季节相吻合,夏季温度越高,人们需要的制冷量也越大,而此时阳光辐射越强,太阳能输出的能量大,太阳能空调提供的冷量也相应达到大值。太阳能取之不尽、用之不竭,太阳能空调可以节电90%以上,是真正的环保空调.
机组集吸收式冷水机组、冷水泵、冷却水泵、热水泵、阀门、过滤器等于一体,便于用户安装。
集成式热水型中央空调机组技术参数
|
型 号 |
TX-11 | TX-23 | TX-35 | TX-58 | TX-115 | TX-175 | TXZ-230 | TX-290 | TX-350 | ||
|
额定制冷量 kW |
11.5 | 23 | 35 | 58 | 115 | 175 | 230 | 290 | 350 | ||
| 热.水 |
热水流量 m³/h |
2.9 | 5.8 | 8.6 | 14.3 | 28.5 | 42.8 | 57.0 | 70.0 | 85.3 | |
|
进出口温 |
90 / 85℃ | ||||||||||
|
进出口管径 |
DN25 | DN40 | DN40 | DN50 | DN65 | DN80 | DN100 | DN100 | DN125 | ||
|
压力降 MPa |
0.08 | 0.08 | 0.08 | 0.08 | 0.08 | 0.08 | 0.08 | 0.08 | 0.08 | ||
| 冷水 |
冷水流量 m³/h |
2.0 | 4.0 | 6.0 | 10.0 | 20.0 | 30.0 | 40.0 | 50.0 | 60 | |
|
进出口温度 |
15 / 10℃(12 / 7℃) | ||||||||||
|
进出口管径 |
DN25 | DN25 | DN32 | DN50 | DN65 | DN65 | DN80 | DN80 | DN100 | ||
|
压力降 MPa |
0.08 | 0.08 | 0.08 | 0.08 | 0.08 | 0.08 | 0.08 | 0.08 | 0.08 | ||
| 冷却水 |
冷却水流量 m³/h |
5.0 | 10.0 | 15.0 | 25.0 | 50.0 | 75.0 | 100 .0 | 120.0 | 150.0 | |
|
进口温度. |
30/35℃(29 / 34℃) | ||||||||||
|
进出口管径. |
DN32 | DN40 | DN50 | DN65 | DN80 | DN100 | DN125 | DN150 | DN150 | ||
|
压力降 MPa |
0.08 | 0.08 | 0.08 | 0.08 | 0.08 | 0.08 | 0.08 | 0.08 | 0.08 | ||
|
耗电量 kW |
1.0 | 1.7 | 2.3 | 2.8 | 5.3 | 10.0 | 13.8 | 17.5 | 21.2 | ||
|
外形 尺寸 |
长 mm |
1500 | 1500 | 1900 | 2250 | 3500 | * | * | * | * | |
|
宽 mm |
1320 | 1320 | 1320 | 1320 | 1700 | * | * | * | * | ||
|
高 mm |
1810 | 1810 | 1810 | 2100 | 2400 | * | * | * | * | ||
|
运输重量 kg |
1150 | 1150 | 1300 | 2050 | 3300 | * | * | * | * | ||
Note: 1. 以上主机包括溴化锂机组、电脑控制箱、冷。却塔、冷水泵、冷却水泵、热水电动调节阀、冷水和冷却水过滤器、真空泵等。
2. 冷媒水污垢系数为0.086m2℃/kW。
3. 湿球温度:27℃。
溴化锂--水吸收式制冷装置主要由发生器、冷凝器、蒸发器和吸收器4 个部分组成。其基本工作原理如下:
(1)利用工作热源(如水蒸气、热水及燃气等)在发生器中加热由溶液泵从吸收器输送来的稀溶液,并使溶液中的水蒸发出来。
(2)水蒸气进入冷凝器中,又被冷却介质冷凝成冷剂水。
(3)冷剂水经节流进入蒸发器中,吸收冷媒水中的热量而激化成水蒸气。
(4)在发生器中经发生过程剩余的浓溶液进入吸收器中,与从蒸发器出来的水蒸气相混合,并吸收水蒸气并恢复到原来的浓度,变成稀溶液。稀溶液经溶液泵再进入发生器中继续循环。


1、利用余热废热制冷,几乎不用能源,运行成本低;
2、机组内部各腔室有真空隔热层设计,减少内部热量损耗,提高机组效能;
3、低温热水型吸收式溴化锂制冷机组制冷与0.1MPa蒸汽型吸收式溴化锂制冷机组COP达到0.72以上;
4、蒸汽型(0.6MPa,0.8MPa)吸收式溴化锂制冷机组COP达到1.35以上;
5、直燃型吸收式溴化锂制冷机组COP达到1.35以上;
6、连续五道工序检漏,确保机组没有因为漏的问题产生故障;
7、高智能型自动控制,做到机组“一键”开机、“一键”关机,机组具有故障报警稀释、停机。
8、控制系统直接或者间接控制冷却水泵、冷水泵与冷却塔风机,使太阳能空调系统整体效率提升25%;
9、电脑自控采用了彩色液晶触摸屏,动态显示机组运行工况,屏幕拥有故障记录功能,实时记录参数运行曲线。
10、采用一线品牌控制部件:欧姆龙CP1系列PLC、欧姆龙 LY2N-J系列继电器、施耐德IC65系列断路器、施耐德LC1-D系列接触器、威纶触摸屏、德国威乐水泵,保证了控制系统硬件的可靠性。